Dashboards

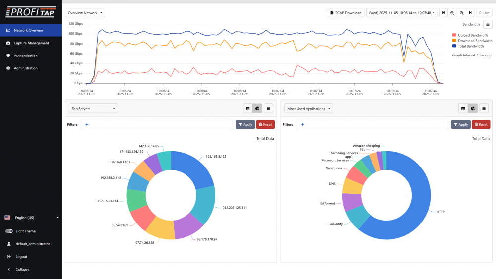
Overview Network dashboard - Bandwidth view
The Network Overview page provides access to the IOTA's analysis dashboards, for exploring metadata extracted for captured traffic.
[1] The drop-down menu in the top-left corner of the screen allows you to navigate between the different dashboards.
[2] The PCAP Download button allows you to download the raw data for the selected time range and filters in PCAPNG file format.
[3] The time range can be selected in the top-right corner of the screen.
[4] The Live button allows you to enable or disable the automatic refreshing of the dashboard with new captured data.
Overview Network

Overview Network dashboard - Packets view
The Overview Network dashboard displays a time graph giving an overview of bandwidth usage and number of packets over time for the selected time range.
[1] You can select the time range in the top-right corner of the screen.
[2] You can also click and drag on the time graph itself to create a selection for a specific time range. You can click and drag this selection to move it along the time graph, and click and drag the edges of this selection to adjust its start and end time. The contents of the sections below are automatically updated based on this selection. Right-click the selection to open its context menu, allowing you to zoom in on it, reset the zoom, or clear the selection.
[3] The view can be changed between Bandwidth and Packets in the top-right corner of the screen, below the time range controls.
[4] The sections below the time graph display metadata for the top entries in the selected time range for the selected categories.
[5] The categories can be changed using the drop-down menu in the top-left corner of each section.
[6] Using the buttons in the top-right corner of each section, the view can be changed between table and doughnut chart.
[7] The number of entries and columns can be also adjusted.
[8] In the table view, you can click a value and then View Details to navigate to its Details page (see Data Details below). The same can be done in the doughnut chart view by clicking one of the values and then View Details.
[9] A Download traffic PCAP button is present next to each entry. Clicking this button downloads the traffic relevant to this entry in PCAPNG format.

Overview Network dashboard: doughnut chart view
Overview DNS

Overview DNS dashboard
The Overview DNS dashboard displays a time graph giving an overview of DNS functionality and performance over time for the selected time range.
[1] The view can be changed between Transactions Status, Transactions Status %, Transactions Performance Success, Transactions Performance Success %, Transactions Performance Failed, Transactions Performance Failed %, Transactions Performance Total, and Transactions Performance Total % in the top-right corner of the screen, below the time range controls.
Other controls are the same as the Overview Network dashboard.
Overview TCP

Overview TCP dashboard
The Overview TCP dashboard displays a time graph giving an overview of measured TCP latency, retransmissions, and out-of-order packets over time for the selected time range.
[1] The view can be changed between TCP Latency, TCP Retransmission Packets, TCP Retransmissions %, TCP Out of Order Packets, and TCP Out of Order % in the top-right corner of the screen, below the time range controls.
Other controls are the same as the Overview Network dashboard.
Top Applications, Clients, Servers, DNS Queries, DNS Servers

Overview Top Applications dashboard
The Overview Top Applications, Overview Top Clients, Overview Top Servers, Overview Top DNS Queries, and Overview Top DNS Servers dashboards display a doughnut chart and a table giving an overview of the top applications, clients, servers, DNS queries, and DNS servers respectively for the selected time range.
[1] The number of entries and the columns in the table can be adjusted using the menu in the top-right corner of the table. Setting the number of entries in the table to 20 or more will update the doughnut chart to display 20 entries.
[2] The sorting order of the entries in the table can be changed by clicking the column titles, which will also update the doughnut chart to display the top entries displayed in the table.
[3] Clicking a value in the table or an entry in the doughnut chart and then View Details will navigate to its Details page (see Data Details below).
[4] A Download traffic PCAP button is present next to each entry. Clicking this button downloads the traffic relevant to this entry in PCAPNG format.
Global Traffic

Overview Global Traffic dashboard
The Overview Global Traffic dashboard displays a world map providing an overview of traffic based on country, with each country colored depending on the number of hosts, amount of traffic, or latency, for the selected time range.
[1] The metric to target can be changed using the menu in the top-right corner of the map.
Clicking a country and then View Details will navigate to its Details page (see Data Details below).
Data Details
The Data Details dashboard allows you to display accumulated data for the selected time range and filters.
Note: Selecting View Details for a value in the other dashboards will navigate to a Details page with a pre-filled filter for the selected value and a back arrow for navigating to the previous dashboard. This Details page and the Data Details dashboard are functionally the same.

Data Details dashboard: adding a filter
Filters can be managed in the Filters section at the top of the dashboard. To add a filter, click the + button and select a filter parameter from the list, after which a list of possible values to choose from will be displayed (this can take a few seconds to appear depending on the amount of data). Clicking the equals sign (=) allows you to change the filter operator. When adding more than one filter, the operator between filters can be changed between AND and OR. These filters are applied both to the dashboard display and to the Download PCAP feature. Click the Apply button to query the database and display data matching the selected filters and time range.

Data Details dashboard: adding multiple filters
In the table displaying entries of accumulated data, the primary parameter can be changed using the drop-down menu in the top-left corner. The number of entries and columns to display can be changed using the menu in the top-right corner. Clicking a value in the table allows you to add an include or exclude filter to the query for this value. For certain values, a View Details option is also available, creating a new query with an include filter for this value.
The Download traffic PCAP button on the left of each table entry allows you to download the accumulated traffic for this entry. The PCAP Download button in the top-right corner of the page allows you to download the accumulated traffic for all displayed entries in the selected time range.